Stellar ($XLM) extiende pérdidas al cierre del jueves, ya que la media móvil exponencial (EMA) de 100 días en 0.1798$ limita la recuperación a corto plazo, manteniendo el tono bajista. El mercado de apalancamiento sigue siendo bajista en $XLM, con un aumento de las posiciones cortas activas. Técnicamente, la reversión desde la EMA de 100 días amenaza con un retroceso hasta el nivel de soporte de consolidación en 0.1471$.
El mercado de apalancamiento anticipa una mayor caída en $XLM
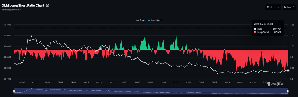
Stellar está perdiendo demanda en su mercado de derivados mientras continúa consolidándose por debajo de medias móviles cruciales. Los datos de CoinGlass muestran que el interés abierto (OI) de los futuros de $XLM se sitúa en 114.62 millones de dólares, manteniéndose estable tras un aumento desde 99.45 millones de dólares el lunes.

Sin embargo, la ratio de posiciones largas a cortas activas se sitúa en 0.7632, consistentemente por debajo de 1 desde mediados de enero, lo que indica que los traders anticipan una mayor caída en $XLM.

¿Romperá $XLM por debajo de 0.1500$?
Stellar cotiza en rojo al cierre del jueves, extendiendo las pérdidas del miércoles. $XLM se mantiene por encima de la media móvil exponencial (EMA) de 50 días en 0.1669$, pero sigue limitado por la EMA de 100 días en 0.1798$, manteniendo el tono general neutral a bajista.
Las lecturas de momentum son constructivas, con el índice de fuerza relativa (RSI) en 59 en el gráfico diario, rondando justo por encima de la línea media, y la convergencia/divergencia de medias móviles (MACD) permaneciendo por encima de su línea de señal, lo que sugiere que los compradores aún tienen cierto control.
Mirando hacia abajo, la EMA de 50 días en 0.1669$ sirve como la primera capa de soporte; una ruptura por debajo de este nivel debilitaría la recuperación actual y abriría la puerta al soporte en 0.1471$, que ha mantenido el precio desde principios de febrero.

En el lado superior, la resistencia inicial se encuentra en la EMA de 100 días alrededor de 0.1798$, y se necesitaría un cierre diario por encima de este nivel para exponer la siguiente barrera más significativa en la EMA de 200 días en 0.2101$.
(El análisis técnico de esta historia fue escrito con la ayuda de una herramienta de IA.)
cryptopotato.com